SMB-kompatibles NAS Storage Security
Wie können Sie die Sicherheit der Datenspeicherung in Unternehmen für jede hochvolumige NAS-Plattform gewährleisten?
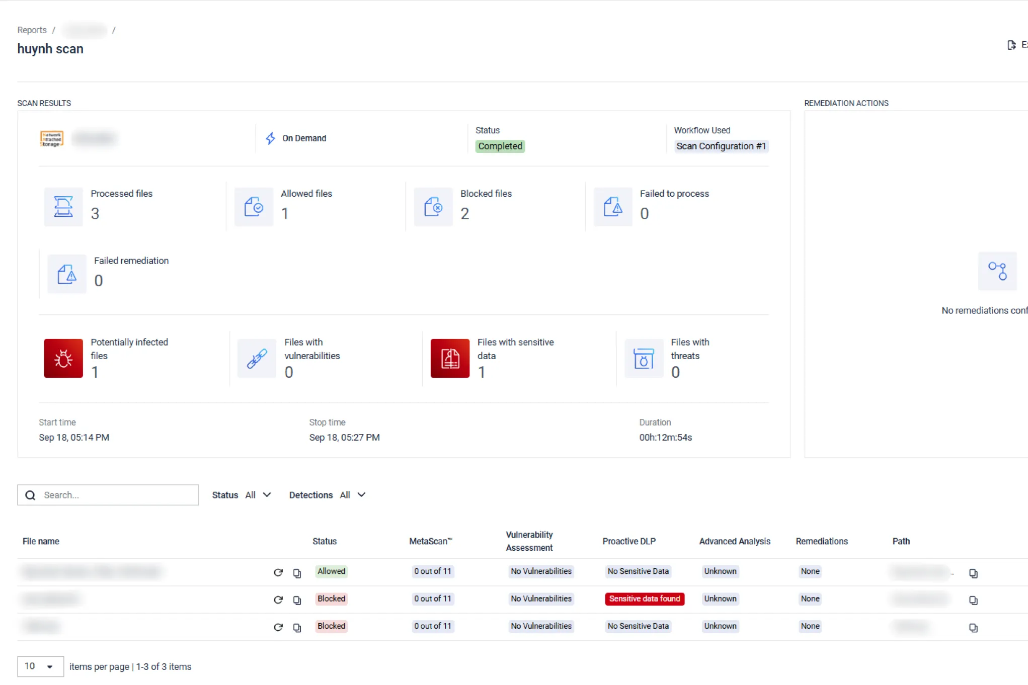
Es ist jetzt möglich, MetaDefender Storage Security mit jedem SMB-kompatiblen Speicher zu integrieren, um Multi-AV-Scans, Datenbereinigung und andere fortschrittliche Schwachstellenanalyse und Bedrohungsabwehr zu bieten. Erweiterte Verschlüsselungsunterstützung ist auch über SMB v3.1.1 verfügbar.
Dadurch können Sie die folgenden Best Practices für SMB-kompatible NAS anwenden
Führen Sie regelmäßige Scans Ihres gesamten Speichers durch, indem Sie automatische Prozesse planen.
In der Regel dauert es 6 bis 9 Monate, bis ein Unternehmen eine Datenschutzverletzung überhaupt entdeckt [1] - wie der berühmte Sunburst-Angriff auf SolarWinds und seine 18.000 Orion-Kunden im Jahr 2020 eindrucksvoll gezeigt hat.
Hacker geben ihre Anwesenheit nicht sofort bekannt. Sobald sie ein Schlupfloch gefunden haben, um Ihre Sicherheitsvorkehrungen zu umgehen, werden sie versuchen, weiter einzudringen und sich einen privilegierten Zugang zu verschaffen, um mehr Daten und Informationen zu sammeln.
Bösartiger Code wird oft über legitime Skripte (z. B. in Office-Dokumenten oder Produktivitätsdateien) eingeschleust, die sich später an Command & Control-Server wenden, um Malware herunterzuladen.
Malware, die zeitbasierte Umgehungstaktiken einsetzt, umgeht selbst die ausgefeiltesten Sandboxen.
Indem Sie Ihren gesamten SMB-kompatiblen NAS-Speicher regelmäßig überprüfen, können Sie latente Ausbrüche frühzeitig erkennen und den Schaden begrenzen.


Sofortige Überprüfung auf vermutete Infektionen.
Wenn Sie den Verdacht haben, dass Ihr Datenspeicher kompromittiert wurde, sollten Sie sofort mit der sofortigen Verarbeitung beginnen. Falls es einen Verstoß gab - je schneller Sie reagieren, desto mehr Geld können Sie sparen [2]. Falls nicht - je eher Sie es wissen, desto eher können Sie zum normalen Betrieb zurückkehren und den Produktivitätsverlust für Ihre Mitarbeiter minimieren.

Scannen Sie in Echtzeit nach neuen und geänderten Dateien.
Benutzer, die Dateien hochladen, könnten gehackt worden sein oder ein kompromittiertes System verwenden. Oft bleiben Angreifer auf den Rechnern mit der Absicht, sie zu benutzen, um in die Netzwerke zurückzukehren [3].
Um sicherzustellen, dass neu hochgeladene Dateien keine Bedrohung für Ihren gesicherten Speicher darstellen, sollten Sie sicherstellen, dass Sie jede neue Datei sofort nach dem Hochladen verarbeiten, indem Sie die Echtzeitverarbeitung aktivieren.

Hinzufügen einer Speicherinstanz zu MetaDefender Storage Security
Es ist einfach, Ihren SMB-kompatiblen Speicher in MetaDefender Storage Security zu integrieren, um alle Ihre Speicherinstanzen und -einheiten (unabhängig vom Hersteller) in einer einzigen Ansicht zu überwachen und zu verwalten - egal ob in der Cloud oder vor Ort.
Empfohlene Ressourcen

MetaDefender Storage Security Datenblatt

MetaDefender Storage Security Dokumentation
